2024-yil yakunlari bo‘yicha O‘zbekistonda taksi bozori aylanmasi qariyb 6 trln so‘mga yetdi, deya xabar bermoqda Soliq qo‘mitasi matbuot xizmati.
Vazirlikning ta’kidlashicha, o‘tgan yil qonuniy aylanmaning o‘sishi va agregatorlar integratsiyasi orqali “kulrang” sektor ulushining qisqarishi tufayli “taksi bozorini oqartirish yo‘lida muhim bosqich” bo‘ldi.
2024-yilda soliq organlarining axborot tizimlari bilan integratsiyalashgan taksi agregatorlari soni 155taga yetdi (2024-yil aprel oyida 6ta, avgust oyida 142ta edi). Jami taxminan 320 mln yo‘lovchi tashish amalga oshirildi.
Sayohatlar uchun to‘lovlarning asosiy qismi naqd pul shaklida — 4,5 trln so‘m (76,3%), naqdsiz shaklda esa — 1,4 trln so‘m (23,7%) amalga oshirilgan. Bir chekning o‘rtacha qiymati 18 456 so‘mni tashkil etdi (avgust oyida bu ko‘rsatkich 18 000 so‘m edi).
Agregatorlar orqali yo‘lovchi tashish bilan taxminan 498 ming nafar o‘zini o‘zi band qilgan haydovchi shug‘ullanadi (ularning aksariyati Toshkentda). Haydovchilarning yarmidan ko‘pi (57%) 30 yoshdan 50 yoshgacha bo‘lgan 283,6 ming kishini, 30 yoshgacha bo‘lganlar 179,2 ming kishini (36%), 50 yoshdan kattalar esa 35 ming kishini (7%) tashkil etadi.


Bundan tashqari, Soliq qo‘mitasi ma’lum qilishicha, ayol haydovchilar soni qariyb 4 barobarga ko‘paygan: o‘tgan yil boshida 1053 nafar bo‘lgan bo‘lsa, yil oxiriga kelib agregatorlar orqali ishlaydigan ayollar soni 4124 nafarga yetgan.
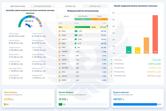
Haydovchilarning 1%dan kamrog‘i yo‘lovchi tashish orqali yiliga 100 mln so‘mdan ortiq daromad olgan, haydovchilarning yarmidan ko‘prog‘ining yillik daromadi esa 5 mln so‘m atrofida bo‘lgan. 13 ming kishi (barcha haydovchilarning 2,6%i) doimiy ravishda taksi haydovchiligi bilan shug‘ullanadi, 90%dan ortig‘i esa buni qo‘shimcha faoliyat sifatida amalga oshiradi.
Haydovchilarning ish haqi quyidagicha taqsimlandi:
- yiliga 1 mln so‘mgacha — 155,5 ming;
- 1 mlndan 5 mlngacha — 136,4 ming;
- 5 mlndan 10 mlngacha — 63,5 ming;
- 10 mlndan 50 mlngacha — 114,5 ming;
- 50 mlndan 100 mlngacha — 23,1 ming;
- 100 mlndan ortiq — 4,7 ming.
Eng mashhur avtomobillar orasida “Nexia” (umumiy sonning 17,8%i), “Cobalt” (16,9%), “Lacetti” (13,9%), “Spark” (10,7%) va “Matiz” (9%) bor. Avtomobillar parkining atigi 1,2%i elektromobillarga to‘g‘ri keladi. Avtomobillarning yarmidan ko‘pi 10 yoshdan oshgan, chorak qismi 5−10 yoshda, 9%i 3−5 yoshda, 10%i esa 1−3 yoshda.
2024-yilda agregatorlar jami 156,8 mlrd so‘m soliq to‘lagan, shundan 66,2 mlrd so‘mi qo‘shilgan qiymat solig‘iga to‘g‘ri kelgan.
Avvalroq o‘zini o‘zi band qilganlarga doimiy ravishda taksichilik qilishga ruxsat berilishi haqida xabar berilgandi.
Prezident O‘zbekistondan boshqa davlatlarga yuk mashinalari kirishi uchun to‘lovlarni kamaytirish choralarini ko‘rish bo‘yicha topshiriq berdi.


