2025-yilning yanvar-iyul oylari yakunlariga ko‘ra, O‘zbekistonda taksi bozorining aylanmasi 5 trln so‘mdan oshdi. Bu haqda Soliq qo‘mitasi matbuot xizmati xabar berdi.
Yetti oyda soliq organlari axborot tizimlari bilan bog‘langan taksi agregatorlari soni 215 taga yetdi (2024-yilda bu ko‘rsatkich 155 ta edi). Jami 262,2 mlnga yaqin safar amalga oshirildi (2024-yilning butun davri uchun bu ko‘rsatkich 320 mln edi).
Yo‘lkira to‘lovlarining katta qismi naqd shaklda amalga oshirilgan — 3,6 trln so‘m (76,3%), naqd pulsiz shaklda — 1,4 trln so‘m (27,8%). Biroq, naqd pul ulushi pasayishda davom etmoqda. Bitta chekning o‘rtacha qiymati 19 ming so‘mdan oshdi (2024-yilda — 18 456 so‘m).
Agregatorlar orqali yo‘lovchi tashish bilan 457,3 mingga yaqin o‘zini o‘zi band qilgan haydovchilar shug‘ullanadi (aksariyati Toshkent shahrida). Haydovchilarning yarmidan ko‘pi (56,3%) 30 yoshdan 50 yoshgacha bo‘lganlar — 257,6 ming kishi, 30 yoshgacha bo‘lganlar — 166,2 ming kishi (36,3%), 50 yoshdan oshganlar — 33,4 ming kishi (7%). Shuningdek, agregatorlar orqali 3,48 ming nafar xotin-qiz ishlamoqda.



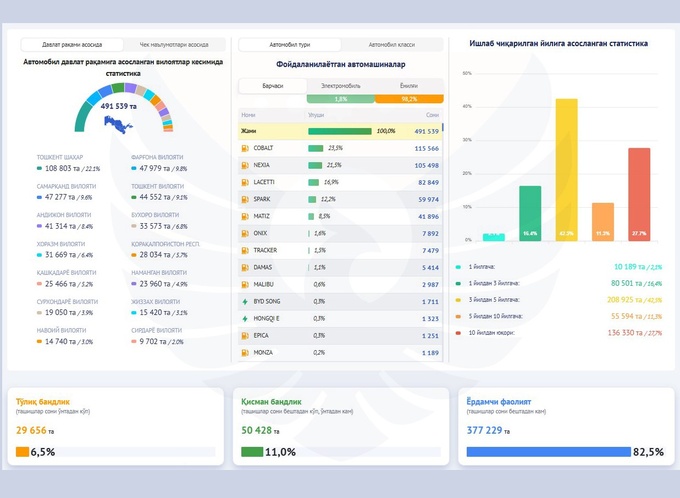
Yil boshidan beri atigi 1,83 ming haydovchi (0,4%) tashishlardan 100 mln so‘mdan ortiq daromad olgan, taksichilarning yarmidan ko‘pining jami daromadi esa 5 mln so‘mgacha bo‘lgan. 29,6 ming kishi (barcha haydovchilarning 6,5%i) doimiy ravishda taksi haydovchiligi bilan shug‘ullanadi, 82%dan ortig‘i bu faoliyatni qo‘shimcha ish sifatida, 11%i esa vaqtinchalik bandlik tarzida amalga oshiradi.
Haydovchilarning daromadi quyidagicha taqsimlandi:
- yiliga 1 mln so‘mgacha — 140,2 ming;
- 1 mlndan 5 mlngacha — 122,8 ming;
- 5 mlndan 10 mlngacha — 59,4 ming;
- 10 mlndan 50 mlngacha — 113,7 ming;
- 50 mlndan 100 mlngacha — 19,1 ming;
- 100 mlndan ortiq — 1,83 ming.
Taksilarda eng mashhur avtomobil Cobalt bo‘lib, u umumiy sonning 23,5 foizini tashkil etdi. Kuchli beshlikka yana Nexia (21,5%), Lacetti (16,9%), Spark (12,2%) va Matiz (8,5%) kirdi. Elektromobillar avtoparkning atigi 1,8%ini tashkil qilmoqda. Avtomobillarning aksariyati 1 yildan 5 yilgacha yoshda, 1 yilgacha bo‘lganlari 2,1%, 5 yildan 10 yilgacha bo‘lganlari 11,3%, 10 yildan oshganlari esa 27,7% ni tashkil etadi.
Yetti oy davomida agregatorlar tomonidan jami 98,8 mlrd so‘m soliq to‘langan bo‘lib, shundan 55,4 mlrd so‘mi QQSga to‘g‘ri kelgan.
Avvalroq Spot O‘zbekistonda o‘zini o‘zi band qilganlar 5,5 mln nafardan oshgani haqida yozgandi.
Qayd etilishicha, fuqarolar eng ko‘p maishiy xizmatlar, qishloq xo‘jaligi xizmatlari hamda ishlab chiqarish va xizmat ko‘rsatish sohalarida o‘zini o‘zi band qilgan.



