По итогам января-июля 2025 года оборот «белого» рынка такси в Узбекистане превысил 5 трлн сумов. Об этом Spot сообщили в пресс-службе Налогового комитета.
За семь месяцев количество агрегаторов такси, интегрированных с информационными системами налоговых органов, выросло до 215 (в 2024 году — 155). Всего было совершено около 262,2 млн поездок (за весь 2024 год — 320 млн).
Большая часть оплаты поездок осуществлялась в наличной форме — 3,6 трлн сумов (76,3%), в безналичной — 1,4 трлн сумов (27,8%). Однако доля наличных продолжает снижаться. Средняя стоимость одного чека превысила 19 тыс. сумов (в 2024 году — 18 456 сумов).
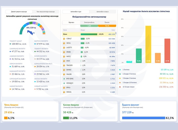
Перевозкой пассажиров через агрегаторы занимаются около 457,3 тыс. самозанятых водителей (большинство — в Ташкенте). Больше половины водителей (56,3%) в возрасте от 30 до 50 лет — 257,6 тыс. человек, до 30 лет — 166,2 тыс. человек (36,3%), старше 50 лет — 33,4 тыс. человек (7%). Через агрегаторы также работают 3,48 тыс. женщин.



Лишь 1,83 тыс. водителей (0,4%) заработали на перевозках больше 100 млн сумов с начала года, а совокупный заработок более половины извозчиков составил до 5 млн. На постоянной основе такси занимаются 29,6 тыс. человек (6,5% от всех), более 82% — в качестве вспомогательной деятельности, 11% — частичной занятости.
Заработок водителей распределился следующим образом:
- до 1 млн сумов в год — 140,2 тыс. (30,7% от общего числа);
- от 1 до 5 млн — 122,8 тыс. (26,9%);
- от 5 до 10 млн — 59,4 тыс. (13%);
- от 10 до 50 млн — 113,7 тыс. (24,9%);
- от 50 до 100 млн — 19,1 тыс. (4,2%);
- свыше 100 млн — 1,8 тыс. (0,4%).
Самым популярным автомобилем в такси стал Cobalt (23,5% от общего числа). В пятерку также попали Nexia (21,5%), Lacetti (16,9%), Spark (12,2%) и Matiz (8,5%). На электрокары приходится лишь 1,8% автопарка. Возраст большинства автомобилей составляет от 1 до 5 лет, 2,1% — до 1 года, от 5 до 10 лет — 11,3%, свыше 10 лет — 27,7%.
За семь месяцев агрегаторы уплатили всего 98,8 млрд сумов налогов, из которых 55,4 млрд сумов пришлось на НДС.
Ранее Spot писал, что в июне число самозанятых в Узбекистане превысило 5,5 млн человек — рост на 56% за год.



