По итогам 2024 года оборот «белого» рынка такси в Узбекистане достиг почти 6 трлн сумов, сообщила пресс-служба Налогового комитета.
В ведомстве отметили, что прошлый год стал «важным этапом на пути к обелению рынка такси», благодаря росту легального оборота и уменьшению доли серого сектора через интеграцию агрегаторов.
В 2024 года количество агрегаторов такси, интегрированных с информационными системами налоговых органов, выросло до 155 (в апреле 2024 года — 6, в августе — 142). Всего было совершено около 320 млн поездок.
Большая часть оплаты поездок осуществлялась в наличной форме — 4,5 трлн сумов (76,3%), в безналичной — 1,4 трлн сумов (23,7%). Средняя стоимость одного чека составила 18 456 сумов (в августе — 18 000 сумов).
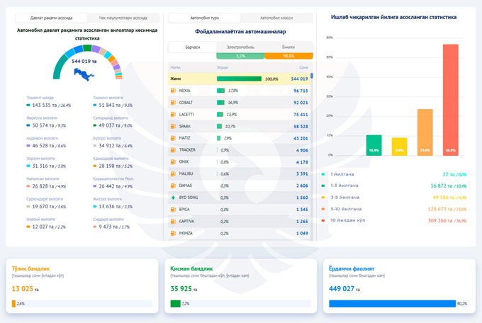
Перевозкой пассажиров через агрегаторы занимаются около 498 тыс. самозанятых водителей (большинство — в Ташкенте). Больше половины водителей (57%) в возрасте от 30 до 50 лет — 283,6 тыс. человек, до 30 лет — 179,2 тыс. человек (36%), старше 50 лет — 35 тыс. человек (7%).


Кроме того, Налоговый комитет отмечает, что почти в 4 раза выросло число женщин-водителей: если в начале прошлого года было 1053, то к концу года через агрегаторы работало уже 4124 женщины.
Менее 1% водителей заработали на перевозках больше 100 млн сумов в год, а ежегодный заработок более половины извозчиков находился в пределе 5 млн. На постоянной основе такси занимаются 13 тыс. человек (2,6% от всех), более 90% — в качестве вспомогательной деятельности.
Заработок водителей распределился следующим образом:
- до 1 млн сумов в год — 155,5 тысяч;
- от 1 до 5 млн — 136,4 тысяч;
- от 5 до 10 млн — 63,5 тысяч;
- от 10 до 50 млн — 114,5 тысяч;
- от 50 до 100 млн — 23,1 тысяч;
- свыше 100 млн — 4,7 тысяч.
Среди самых популярных автомобилей — Nexia (17,8% от общего числа), Cobalt (16,9%), Lacetti (13,9%), Spark (10,7%) и Matiz (9%). На электрокары приходится лишь 1,2% автопарка. Возраст больше половины автомобилей превышает 10 лет, четверть — 5−10 лет, 9% — 3−5 лет, 10% — 1−3 года.
В 2024 году агрегаторы уплатили всего 156,8 млрд сумов налогов, из которых 66,2 млрд сумов пришлось на НДС.
На недавнем совещании президент поручил разрешить самозанятым лицам работать в сфере такси на постоянной основе. До этого действовал временный порядок, завершившийся в конце 2024 года.
Ранее Spot писал, что Иран и Узбекистан взаимно обнулили сборы за въезд грузовиков.


